Карта кликов позволяет получить большое количество полезной информации о сайте. Она является незаменимым инструментом для проведения юзабилити аудитов. Однако для качественного использования, новичку нужно знать:
- Функционал специального инструмента — карт кликов;
- Методику проведения юзабилити аудитов;
- Примеры анализа UX/UI сайтов (кейсы).
Эта статья посвящена рассмотрению элементов карты кликов Plerdy.
1.Вход

Вход в персональный кабинет Plerdy происходит с главной страницы сервиса https://www.plerdy.com/
Пиктограмма в правом верхнем углу открывает окно авторизации.
2.Авторизация

Во время первого входа в кабинет, необходимо зарегистрироваться. Процесс регистрации максимально упрощен и ограничивается лишь введением имени и адреса электронной почты. На почту приходит письмо со ссылкой на активацию кабинета. При регистрации пользователь обязательно устанавливает пароль.
Дальнейшие авторизации требуют введения логина и пароля.
Для восстановления пароля необходимо перейти по ссылке «Забыли пароль?». После этого по электронной почте будет отправлено инструкцию с дальнейшими действиями.
Также существует альтернативный вариант создания кабинета и авторизации с помощью Google+, что особенно удобно для владельцев ящиков gmail.
3.Анализ UI/UX

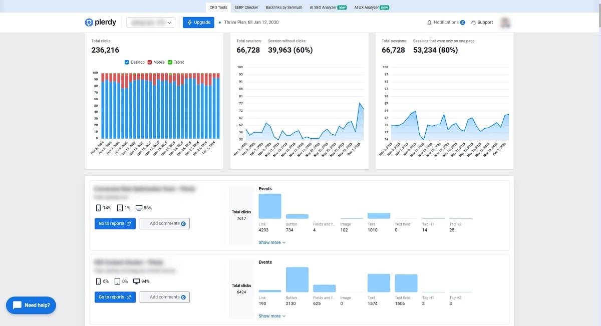
Вкладка «Анализ UI/UX» содержит основную информацию о количестве кликов на страницах сайта и распределение их между основными элементами.
Для просмотра кликов непосредственно на выбранной странице достаточно перейти по ссылке из сводной таблицы (столбец «Адрес страницы сайта»).
4. Карта кликов

В режиме просмотра кликов на страницах сайта пользователю доступны фильтры, которые находятся на рабочей панели справа.
С помощью рабочей панели можно устанавливать дополнительные фильтры для показа кликов. При необходимости это окно сворачивается кликом в правом верхнем углу (красный круг).
Обратите внимание! Некоторые сайты могут иметь большой объем данных о кликах, поэтому время подгрузки результатов может длиться несколько дольше.
5. Выбор устройства

В верхней части рабочей панели можно выбрать фильтр по типам устройств (по умолчанию — клики, сделанные на ПК).
Обратите внимание! Фильтрация по устройствам доступна как в кабинете, так и в рабочей панели. Разница между ними заключается лишь в том, что в кабинете доступен сводный режим с результатами кликов на всех устройствах, а в рабочей панели можно включать только просмотр кликов с персональных компьютеров, планшетов или смартфонов.
6. Выбор даты

Собранные результаты можно просматривать, устанавливая ограничения по датам (по умолчанию — один месяц).
Аналогичная возможность есть и в кабинете для просмотра таблицы кликов.
7. Источники трафика

Фильтрация по источникам трафика позволяет увидеть особенности кликов на сайте в зависимости от того, из какого канала пришли посетители (по умолчанию активирован весь перечень).
Особенно полезным является использование фильтров UTM и Google Ads.
8. Распределение Кликов По Порядку

Этот блок показывает, какой процент пользователей сделал 1-й, 2-й, 3-й и последующие клики на странице. Благодаря этому вы видите, насколько глубоко люди взаимодействуют с контентом и на каком шаге сильнее всего теряется внимание.
9. Отслеживание Стран По Кликам

Этот блок показывает, из каких стран пользователи кликают по вашему сайту и какой процент трафика они формируют. Благодаря этому вы быстро видите самые активные рынки и можете адаптировать контент или акции под конкретные регионы.
10. Карта кликов/скроллинга

Для того чтобы увидеть результат в соответствии с выбранными фильтрами на рабочей панели, необходимо активировать просмотр карты кликов. Тут также можно включить просмотр карты скроллингов, отслеживание движений мыши и макроконверсий.
11. Отслеживание событий

Функция доступна только в платных версиях сервиса. После настройки правил в кабинете начинается отслеживание кликов по индивидуальным тегами, которые выставляет пользователь.
12. Отслеживание Ecommerce-данных

Этот блок позволяет подключить данные о доходе и количестве продаж, чтобы видеть, какие элементы страницы реально приносят деньги. Когда вы активируете трекинг, тепловые карты сразу показывают, где клики приводят к доходу, а где — нет.
13. Выход

Также пользователь может выйти из рабочей панели Plerdy:
- Голубая кнопка — переход назад в кабинет Plerdy;
- Фиолетовая кнопка — выход из сервиса.